
今天这篇文章我将带大家详细看看为什么使用Shopify的独立站卖家需要配置Shopify Pixel,以及带大家step by step的操作去进行配置,即使你不懂代码,看完我的文章一样能够实现想要的功能。
目录:
为什么独立站广告愈发不精准?有何影响?
Shopify Pixel的6大好处
什么是Attribuly?为什么需要安装进shopify?
Attribuly 案例分享
Attribuly安装配置详细指南
Attribuly注册:https://attribuly.com?fpr=huayukuajing
为什么独立站数字广告效果愈发不精准?影响?
做跨境独立站的卖家大概都有这种感受,目前广告效果越来越差,成本高,难以准确追踪归因,用户在网站中的行为收集愈发的不准确;
很多“隐形人”行为,导致广告平台学习成本逐渐上升,所以在成本不能有效控制的基础之上,卖家们对广告失去了信心,这里来简单地说下原因。
随着隐私政策以及Web3.0(用户数据、算法的完全自主性)的到来,Cookies的生命周期缩短&第三方Cookie(google、facebook等广告平台就是)逐渐被弃用等多重因素导致了上述的痛点。
这些变化就会让数字广告的无效支出增加,并且数据方面得不到有效的收集。
“流失数据、增加成本,是海外在线营销人员必须面对的一个痛点。”
详细有关于此内容,请阅读嘉荣哥 苏嘉Tech的《数字化独立站的无Cookies时代营销(上)》、
《数字化独立站的无Cookies时代营销(中)ETL篇》
不过我也简单的说一下原理:
比如谷歌广告Google Adsense通过第三方Cookie就可以识别超过1400多万网站中用户的信息,Meta也就是Facebook Ads同样也是依赖第三方Cookie去识别用户,然后再根据用户现有信息,去做广告,这也是曾经再营销Retargeting广告非常行之有效的原因。
所以当第三方Cookie逐渐被禁用、隐私政策发挥作用后,对于这些数字广告平台来说就会出现以下问题:
用户数据的收集就会出现偏差,“新”or“旧”难以识别,“隐形用户”增加;
直接流量的占比会增加,因为数据分析系统只能根据末次转化来源来归因,举个例子,以前如果客户a第一天通过广告进入网站,第二天直接进入网站,成功转化后,系统会将第二天的转化来源归因给广告,而当第三方Cookie被禁用后,那这个第二天进入网站的a,就会被判断为一个“新”用户,转化成功来源直接判定为直接流量(Direct Traffic),那你认为这种归因准确吗?
转化归因触点减少,在转化成功之前用户操作了什么,点击几次等不能精准收集;
网站内队列报告限制,对于网站和用户分析受限,对于分析用户留存、用户旅程等很难综合性评估优化;
归因质量下降,此前依据一些简单的方法就可以评判(例如”Last Click”),可以快速关联广告和来源,但是现在自从IDFA被限制之后(大部分用户会选择LAT),广告转化的精准性是大幅度下降的;
所有的广告营销更加依赖Last Click,那么这样在整个广告系统当中可供分析的数据就很有限,通俗来讲就是,从有数据可循,变成“:转化玄学”。复杂性的转化动机不可简单分析。
综上所述,可以看到几个关键性的问题随着Web3.0/隐私政策的深入,无Cookie时代会导致做数字营销的数据收集不准确、转化归因触点减少、归因不准确质量下降、单一触点广告不精准且营销成本上升;这些问题对于我们在线独立站卖家来说就像慢性毒药一样,如果不改变,那么就会逐渐地侵蚀整个营销体系直至崩塌。
本文虽然是针对Shopify卖家而论,但是以上的问题无论是Saas建站还是自建站都是需要注意的。
Shopify Piexl的6大好处
所以对应第三方cookie相关的问题,Shopify针对自己的系统提出了Shopify Pixel的解决方案。
正如 Shopify 所述,Shopify Pixel提供以下好处:
1、尽可能减少了卖家需要自行添加跟踪代码的需要,简单操作就能管理添加用户事件,例如加购、发起结账等;
2、安全访问网站,例如店面、结帐和购买后页面,能够提供额外的安全保护,包括更好的控制与第三方服务共享用户数据;
3、避免性能和隐私警报
4、提供更小的像素代码库,去除多余的 DOM 操作代码
5、防止第三方代码运行不良 Javascript,或干扰您的在线商店和结帐
6、内置隐私合规工具
以上的好处,刚好解决了独立站卖家对于数据、隐私等方面的需求,所以我们作为使用Shopify的卖家,也需要进行相关配置。
设置路径:Shopify设置-找到”客户事件“选项,就是Shopify Pixel设置的地方。

如果是自己设置像素代码,那需要一定的技术基础,所以就比较麻烦,那么对于我们没有技术基础的卖家来说最好的方式就是直接用插件进行对接,简单的绑定操作之后就可以使用了。
这也就是为什么我今天要介绍Attribuly这个数据归因插件的原因。

我们不需要设置自定义像素代码,只需要安装了Attribuly 的应用,即可一键配置所有的事件。先通过这个链接注册https://attribuly.com?fpr=huayukuajing,然后在Shopify 应用商城找到Attribuly,点击安装:

一、什麽是Attribuly?
简单介绍下Attribuly这个插件,Attribuly 是一款适用于 Shopify 商家的多点触控归因软件,主要针对流量和广告归因分析和优化。这个插件主要是应对IOS14.5和第三方cookie失效的影响,营销人员使用归因来评估他们的在线活动绩效,做出明智的决策并提高客户转化率。
Attribuly 集成了10 多个触点,其中亮点之一是与 Shopify Pixel 的集成。Attribuly Pixel 收集从Shopify Pixel传递的客户数据。这意味着更快的设置(无需耗时的工作来放置 JavaScript 片段),并且比其他像素收集更多的客户数据。
目前针对不同的渠道已经能够准确收集点击、加购、弃单、销售额、发起结账等多个单一事件,所以对于独立站卖家来说是非常方便的。
二、Attribuly 6大功能介紹
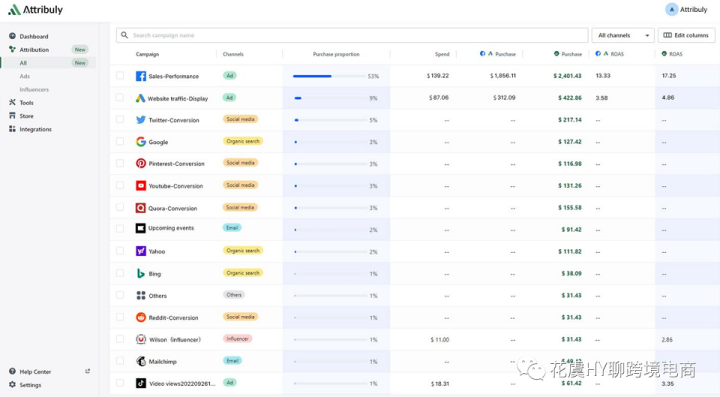
每日渠道绩效展示,几乎获取100%精准的数据,有更丰富的用户数据资产,能更多维地分析用户。
不同流量渠道效果对比
跟踪独立客户在多渠道中的转化路径
通过算法衡量所有渠道流量贡献度,支持所有外部链接,让Marketer的工作有数有理,有据可依.
统一数据反馈及时优化广告指标
统计分析influencer带来的用户事件
一共6个 主要功能,每一个都是我认为对于我们电商来说都非常有用,特别是没有专门的数据处理分析部门的独立站团队来说,非常高效有价值。
简单的来说说这6个功能具体是怎么使用的:
01每日渠道绩效展示
我们在绑定了流量渠道之后,每天都能在后台查看到每一个渠道不同的数据,目前能够看到Shopify整个站点的数据(订单数、折扣单数、退单数、销售额、折扣销售额、退款金额、客单价、折扣使用用户数)&所有广告数据平均展示(展示数、点击数、广告消耗、销售额),渠道能够查看Facebook、Google ads、Tiktok ads、Linkedin ads、Klaviyo、Mailchimp。

02不同流量渠道效果对比
在同一个看板上能够看到所有流量来源的数据以及进行快速的效果对比,非常的直观且明确。
集成Shopify Web Pixel,追踪用户关键行为,Product View,Add to Cart,Checkout Start,Submit Payment等;


03跟踪独立客户在多渠道中的转化路径
跟踪入站客户在成交之前,在网站中的行为轨迹、从那个流量渠道进来的、点击了什么、做了什么行为、选购了什么产品、用户的详细信息等。都能够很清晰的了解,做到“奇点营销”


04使用算法对所有渠道流量衡量贡献度

05统一数据反馈及时优化广告指标
根据BMI指标,衡量广告效果,矫正广告预算 使用一周以上的转化时间范围来正确衡量广告效果

图片来源:谷歌广告截图
(BMI全称是Budget Match Index 预算匹配指数,这是Attribuly提出的一种评估匹配广告费支出和投入的数学方法,他的公式是:)
BMI=(Event performance/total performance)/(campaign cost/total cost)-1
BMI取值范围为(-100%,+∞)。-100% 表示广告没有产生任何转化(任何定义的转化,例如购买、结帐、添加到购物车或页面浏览)。因此预算应该减少 100% 以匹配其性能。另一方面,如果指标值 >0,则意味着可能会增加预算。
例如:活动 #1 成本 100 美元,总成本 300 美元;此活动产生的收入为 400 美元,所有活动的总收入为 1,000 美元。
BMI指数为(400/1000)/(100/300)-1=21%,
这意味着收入贡献高于其成本,因此我们可以将预算增加多达 21% 以匹配其绩效比例。
默认情况下,Ads & Influencer 归因表按 BMI 排序。
06统计分析influencer带来的用户事件
更细化地归因红人、联盟营销、新闻稿等营销效果:追踪这些营销渠道带来的浏览,点击,加购,支付和购买,4倍加速红人推广;并可分享给红人作为提成激励的数据依据。

图片来源:influencer截图
每一个转化事件都有完整的用户转化路径支撑

三、Attribuly案例分析
户外储能
某户外储能品牌B,是户外储能知名头部企业,线上通过广告,社媒,联盟,PR,红人营销等全渠道获客。
痛点:
已经与上千位海外KOL红人进行合作,但是由于产品客单价高,转化周期长,而GA的追踪周期短,不能很客观反应红人营销的价值;
方案:
通过Attribuly工具,不仅追踪周期长达300i天,也能够针对红人营销后入站的关键行为(如产品浏览,加购,支付等)进行追踪,另外也有多个归因模型可供选择,客观公平的衡量红人营销带来的价值,准确识别哪些红人更适合推广自己的品牌。
BTW:品牌B也通过Attribuly来进行PR新闻稿发布的效果追踪和分析。
结果:红人营销更精细化,也大大减少了营销人员的工作量,聚焦在更有效的红人上,ROI提升15%以上。
生活家居:Browze
Browze是美国一家知名的倡导生活美学和品质的在线家居与厨房用品独立站品牌企业,曾被福布斯专题报道。

痛点:
Browze主要通过各种社媒平台,和广告平台进行营销,希望能够洞察每个用户在每个营销触点上行为轨迹,从而能够准确的规划营销路径。
方案:
通过Attribuly,Browze能够全面追踪具体某一个用户在所有营销触点的行为,无论是广告,社媒,红人,PR还是Email营销,能够绘制出一个用户路径全景图,从而有效的指导了Browze的整体的营销策略。
结果:
单月独立站流量增长20%,用户转化率提升10%。
Simpletimes Mixers
Simpletimes Mixers是美国俄亥俄州哥伦布市(Columbus)的之知名品牌,主营各种混合果汁,由shopify建站。

痛点:
作为快销品,用户的决策时间短,口味多样;在用户进入独立站后,跳出率非常高,对于哪些用户在哪些关键节点跳出,难以获知。
方案:
Attribuly集成了shopify新发布的Web Pixel,只需一键设置既可对进入站内的用户的关键行为,如产品浏览,加购,支付,支付完成等进行追踪,可以帮助Simpletimes优化站点布局,提升转化率。
结果:
相比使用shopify Web Pixel前,Simpletimes Mixers的用户转化率提升8%;
四、Attribuly安裝流程
先用这个链接注册:https://attribuly.com?fpr=huayukuajing
然后到Shopify应用市场去安装Attribuly。
https://apps.shopify.com/shopify-application-319

可以看到,当我们安装了Attribuly之后,Pixel已经自动配置安装到了我们的shopify店铺

接下来就是分渠道绑定我们的广告平台账户
https://support.attribuly.com/en/articles/6533828-introducing-attribution-for-all-channels
这里是所有渠道相关的一个介绍

Facebook Ads渠道绑定
选择需要对应同步的Facebook公共主页。

图片来源:Facebook Ads截图
给与Attribuly相应的授权

图片来源:shopfiy店铺截图

图片来源:shopfiy店铺截图
选择对应该网站的广告账户

其他渠道也是同理配置,那么到这里,所有的设置就结束了,如果有新的渠道再做新的添加即可。
但是需要注意的是Facebook和Google渠道是需要我们在投放广告的时候配置UTM的。
dm_cam={{campaign.id}}&dm_grp={{adset.id}}&dm_ad={{ad.id}}&dm_net=facebook
{lpurl}?dm_cam={campaignid}&dm_grp={adgroupid}&dm_ad={creative}&dm_kw={keyword}&dm_net=adwords
领英和抖音都是自动内置跟踪模板,不需要我们配置
至于邮件或者其他渠道详细参考这个链接:
https://support.attribuly.com/en/articles/6477784-track-email-influencer
五、總結
以上就是Attribuly配置的一个指南,其实操作起来非常简单,对于我们需要配置Shopify Piexl但是又不会代码的卖家来说,非常方便。
我们在使用Attribuly的时候不仅能够跟踪用户行为事件,观察用户行为周期,同时还能通过BMI的数据对广告进行优化参考,所以我觉得这个插件是非常不错的。如果目前依旧是用Shopify进行独立站建设的卖家,可以进行尝试,价格不高,但是能够非常有效的管理以及准确的洞察营销归因数据,值得一试。

